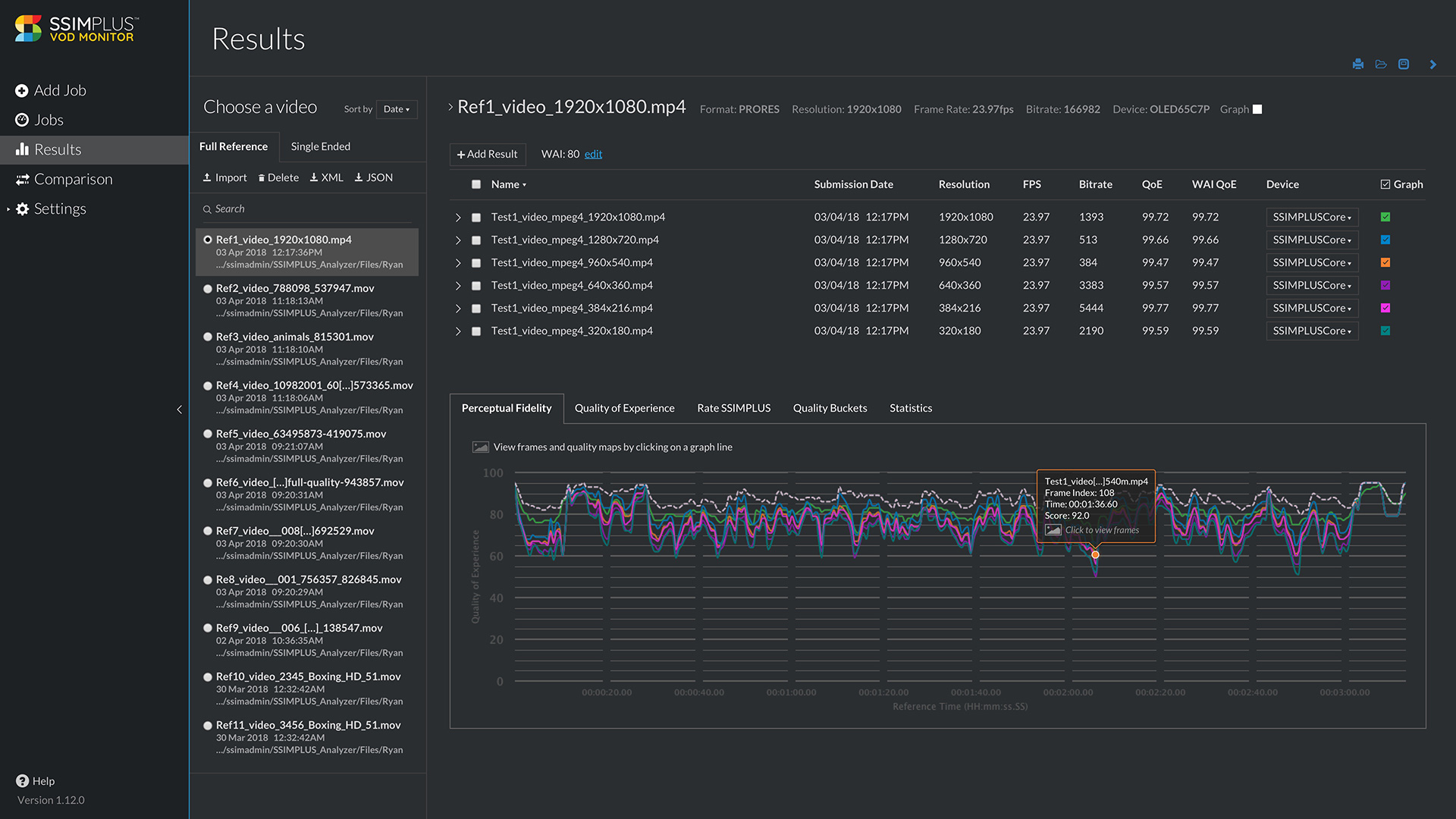
VOD Monitor is SSIMWAVE’s tool for analyzing video on demand assets. This is a smaller and more nimble team able to iterate quickly on new ideas and features. Rough sketches and wireframes has been a great asset in testing out various solutions with the team. VOD is built on an existing UI, and we’ve been able to make incremental changes as we go along.
Project Role
- UX and UI Design
- User research and testing
Software
- Sketch
- InVision
Improving workflow
One of the first tasks with the VOD team was an overhaul of the user flow. Affectionately called Workflow improvements, we went through each page of the application, reviewed its purpose along with user feedback from sales and customer calls and then simplified wherever possible. It’s wasn’t a UI redesign, but we managed to do an incremental update, make things consistent, adding some font hierarchy, and remove anything that got in the way of essential tasks. One of the main things you can see in the comparison below is how much the simplified the main navigation. We pared it down to the essentials and re-ordered to match user task flow.
Continuously Improve
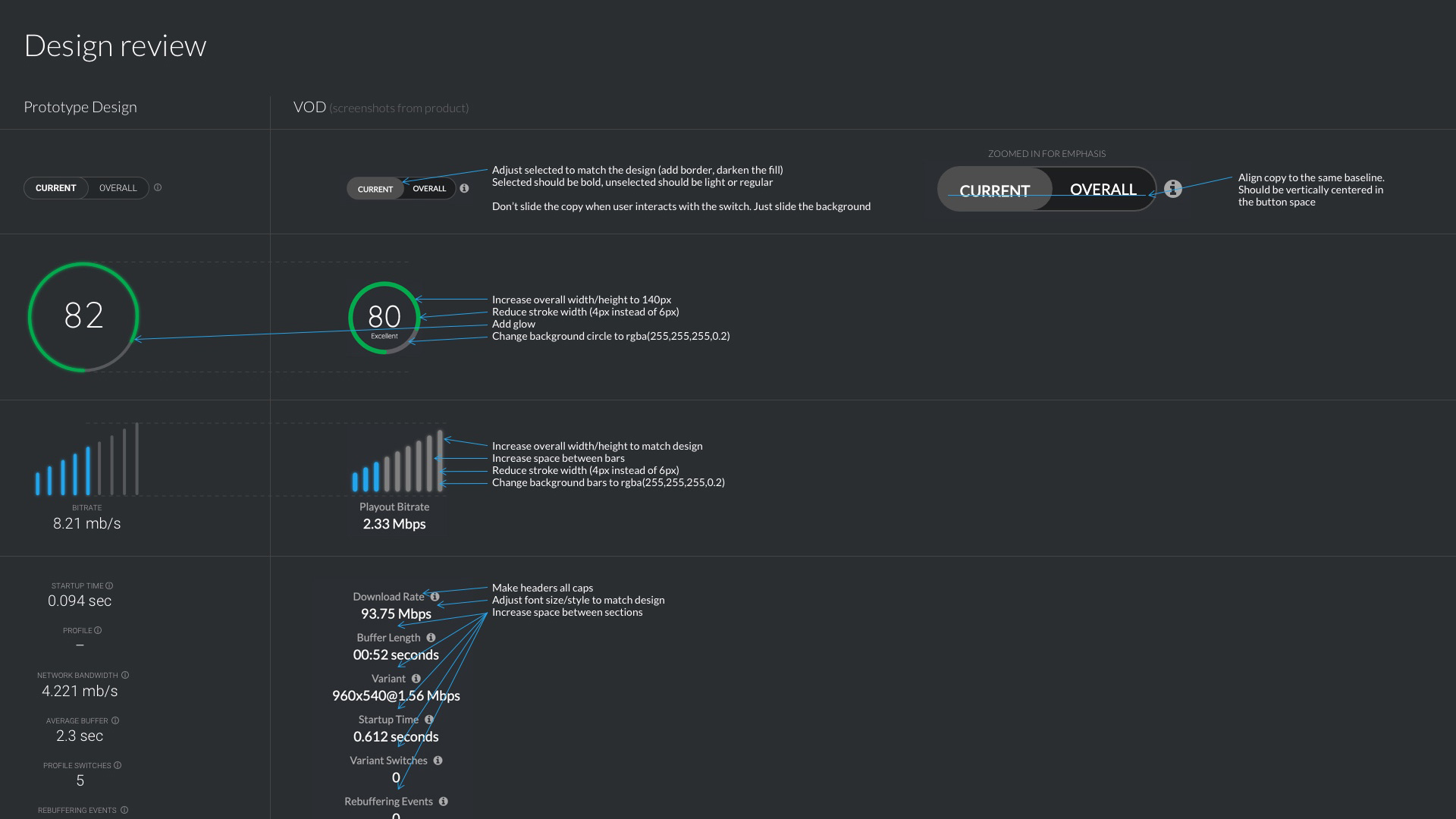
Nothing beats a good team when working on a challenging product. The VOD team is no exception. We’ve worked through small and big challenges, some requiring a simple sketch, some relying on the full design process. Aligning early with rapid prototyping and low-fidelity wireframes has been a great asset to saving time and development cycles.












